重磅:未来科技投资SPAC、量子科技SPV、MY AI&RDR AI SPV 成功挂牌上市--滴灌通(澳门)金融资产交易所

3月份以来,一系列创新举措相继推出;各会员单位在滴灌通交易所平台上设立了多个极具特色的科技金融产品。未来科技投资SPAC 着眼于前沿科技领域,为具有高成长潜力的科技企业提供发展动力。

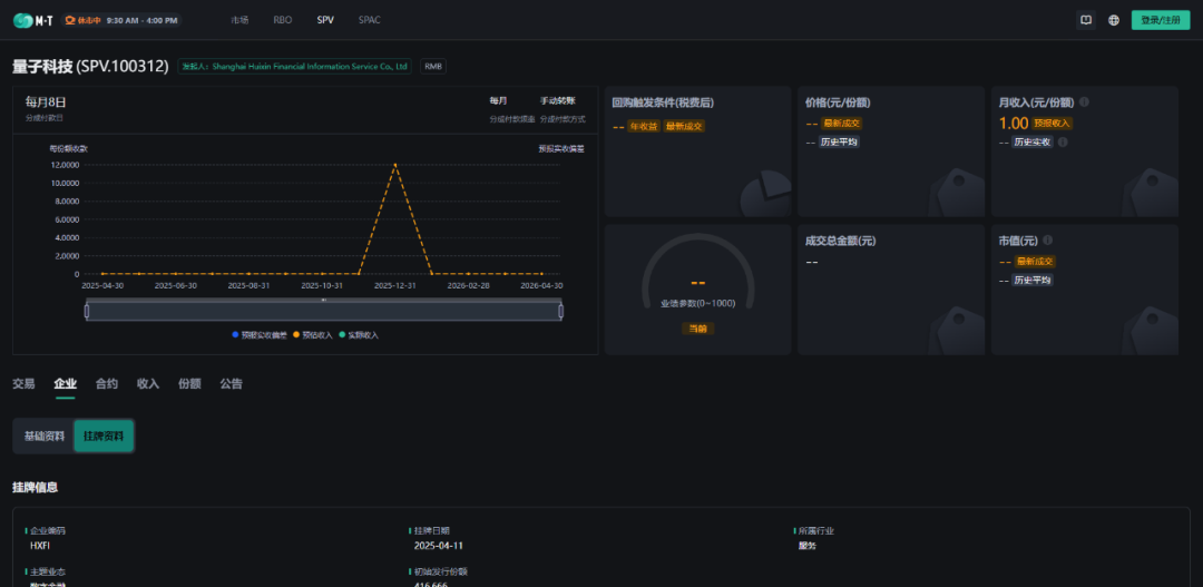
此外,在滴灌通(澳门)金融资产交易所平台上,还挂牌设立了“量子科技”SPV和“MY AI&RDR AI”SPV等收益分成项目。这一创新举措为科技企业搭建了更为专业、高效、多元化的投融资渠道,吸引更多社会资源投入到量子科技、AI、零碳科技等前沿产业领域,推动行业快速发展。


此次战略合作协议的签署是金融与产业携手的有益尝试,有望在未来为实体经济注入源源不断的活力,创造更多的发展机遇与价值 。双方的合作可以将资源与优势相互结合,有助于我们在碳金融等领域开拓创新,为会员单位和社会提供更多元化、更高效的创新融资方案,助推绿色低碳科技产业化。
关于我们
为充分发挥低碳科技促进低碳经济、低碳社会发展的作用,探索未来发展新机遇,促进人类社会的可持续发展,秉承“集众智于一体,以解存续之忧患”这一理念,上海人大人科学发展研究院于2012年发起成立上海市低碳科技与产业发展协会。上海市低碳科技与产业发展协会是在上海市民政局登记,由上海市科学技术协会主管的专业性的非营利性社会团体法人,由从事低碳、节能、环保、产业投融资咨询服务领域的企事业单位、专家自愿组成。
2025年6月16日 08:00
